Agile organizational project management
What makes an organization, in practice, mature in project management? Obviously, this is not done just by getting many professional project managers on board. Good individual performance does not guarantee good organizational performance. Moreover, it is likely that a project manager, no matter how good as a professional, may not succeed if there are no right organizational enablers.
With the project economy on the rise, everybody agrees on projects as the basic management structures in every organization—public/private, non/for profit—in every industry, anywhere in the world. Wherever an operational change is needed, or a new product needs to be built, this must be managed as a project. Nowadays, more organizations are interested in project management maturity improvement. With the boom in agile project management and the adoption of holacracy as a management and government system in many organizations, there is a decrease in the application of formal maturity models, such as OPM3, OPM, etc., and a movement towards role-based distributed authority agile approaches like SAFe, Disciplined Agile, LeSS, etc.
Organizational Project Management maturity can be managed top-down, aiming compliance to formal frameworks, or bottom-up, guiding teams on basic principles and waiting for people to do the rest. This is the approach that agile methods have followed, with extraordinary effectiveness, diffusion, and application.
Let’s take Scrum, for instance. This methodological framework could not possibly be any simpler: 3 roles, 3 artifacts, 4 ceremonies. Scrum effectiveness, however, is based on the huge amount of implicit good practices occurring unnoticed, just because people follow certain ceremonies: Requirement management, prioritization, decomposition, decoupling, adaptive planning: progressive, product, release, biweekly, daily planning, value driven delivery following iterative-incremental life cycles, problem detection and resolution, communication and transparency inside/outside the team, team performance, continuous improvement, separation of the what (stakeholders, product owner) and the how (development team), expectations management and stakeholder engagement, there is no estimate padding, no scope creep, deadlines are always met, etc. Only coaches need to be aware of what is happening behind the scene. Team members “are simply being swung” by ceremonies. The outcome, at the organization level, is maturity. It blossoms spontaneously, without trying, just organic and naturally.
Could we translate the Spotify case, top maturity at operation management, to maturity at project management, for any organization?
Some good practices to guide organizations to agile organizational project management are: 1) collaborative roles; 2) project status reporting; 3) many stakeholders watching; and 4) process simplification using online tools.
1) Collaborative Roles

Projects can be considered as self-organizing units led by a project manager, including other roles with different goals. Professional project management roles can be separated in 2 sides:
- Demand Management: People who propose projects and monitor performance;
- Supply Management: People who use human and material resources to execute projects.
2) Project Status Reporting

There is a high correlation between project success and effective monitoring and control. Projects failing seriously, with long delays and high over costs, all of them suffer from bad practices on project status reporting. Conversely, successful projects implement good governance with rigorous project status reviews: measuring deviations against baselines, estimating forecasts, taking corrective actions to meet management goals on schedule, cost, scope, quality, etc. Project steering committees oversight project performance. Project managers report global performance, scope, schedule, cost, etc.
3) Many Watchful Stakeholders

Projects can publish relevant management information at given intervals, so that many stakeholders can see high level and detailed data on schedule, scope, cost, etc. Stakeholders can provide feedback to the PM, comments, change requests, etc. If a project management team is constantly aware of those “vigilant eyes”, they will try to keep management up to date, and they will take the best decisions.
4) Process Simplification using Online Tools

Professional project management is no longer effective if projects are managed in isolation—project team makes all—or managed by meetings or by reporting. Stakeholders’ continuous collaboration is needed to achieve the project management goals, that is: delivering value on time, under budget, with the right quality, etc. In this hyper connected world, continuous collaboration in projects means online collaboration to take informed decisions and propose actions proactively. Projects need this kind of distributed collaboration, especially. Organizations don’t need bureaucracy related to documentation or status meetings. Organizations need online real time reporting and agile transparency mechanisms on project statuses.
Organizations leading the project economy should make management processes lean avoiding bureaucracy, approval work flows, documents, follow-up meetings, etc. Today, this is doable thanks to Project Portfolio Management (PPM) tools.
In a mature organization, any stakeholder, steering committee member, sponsor, customer, etc., should be able to access easily to project state information kept for every review date.
Any stakeholder should easily access a dashboard like this to check global performance:

Any stakeholder should easily access a chart like this summing up schedule performance:


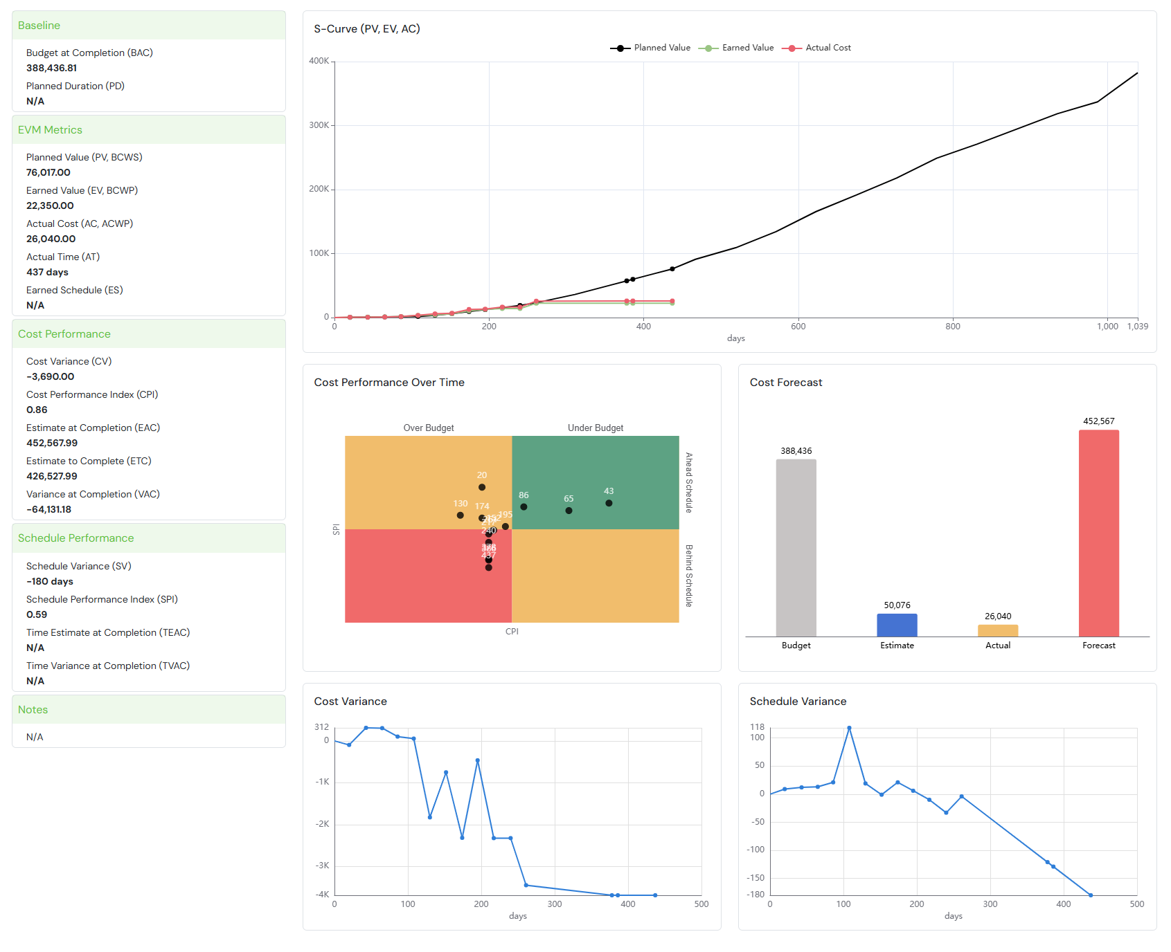
… a chart like this to check cost performance:

… a chart like this to check Scope Performance:

… a chart like this to check Finance performance:

PMPeople helps organizational project management, using agile principles, empowering people collaborating on project management:

- 1) Collaborative Roles: Team members are clear about their assignments. They can submit comments easily. Project managers can do servant leadership. Among other roles, some are specialized in managing portfolios, programs, and projects. Specializing roles is essential for strategic alignment, benefit realization and value orientation.
- 2) Project Status Reporting: Projects report status regularly. On each review date, project performance is analyzed, and corrective or preventive actions are taken, making more projects meet management goals.
- 3) Many Watchful Stakeholders: Each project is followed by many stakeholders, and they can request changes and provide feedback easily. Project managers provide regular updates to stakeholders, sponsors, and engaging committee members when corrective actions are needed.
- 4) Process Simplification using Online Tools: Projects are chartered properly, involving expert judgment, so that most value adding projects are approved, minimizing nonvalue projects execution. Different roles use a common standard terminology, reducing workflows and documents, implicitly applying management frameworks despite not being experts, and being able to manage projects using their mobile phone.
Frequently Asked Questions
How do agile practices support organizational project maturity?
Agile methods promote organic maturity by using simple frameworks, distributed roles, and iterative ceremonies that build discipline and transparency naturally.
What are key indicators of mature project management in agile organizations?
Collaborative roles, consistent project status reporting, many active stakeholders, and streamlined online processes are key signs of agile project maturity.
How do tools like PMPeople simplify project governance?
PMPeople facilitates real-time reporting, role-based collaboration, and visibility for all stakeholders, minimizing bureaucracy and maximizing performance.