PMPeople for agile projects
In PMPeople, any PM can create a project inside a Business Unit (BU). Although the project has not yet been formally approved by the organization, the PM can initiate the project entering the definition data, the summary of the business case, the project charter, the extended team and the stakeholder register:

Project team members are shown in INITIATION > Project Team:

The PM assigns Team members in PLAN > Plan Resources > Assign Team Members:

PM can assign PO and CO as Team Members if needed. If PO and CO are to help project management, they can be assigned as PM Assistants.
Project Stakeholders can be assigned in INITIATION > Stakeholder Register:

The PM can register all stakeholder data in the stakeholder register, and also, he can decide if he or she can enter the project using the tool.
Stakeholders themselves can join proactively a project if they know the project private code:

PM and PO can plan different releases as work packages in PLAN > Plan Scope:

Each release typically includes 3-7 iterations. An iteration can last between 1-4 weeks. Iteration duration is fixed throughout the release. Project schedule for a team can be viewed as a succession of releases:

Releases can be modeled in PMPeople as the lowest level of the agile project schedule. PM and PO can model features as requirements or deliverables inside each release. Task management tools like Asana or Jira can be connected to PMPeople to manage agile artifacts such as Product Backlog, Release Backlog, Iteration Backlog, Parking Lot, Information Radiators, etc.
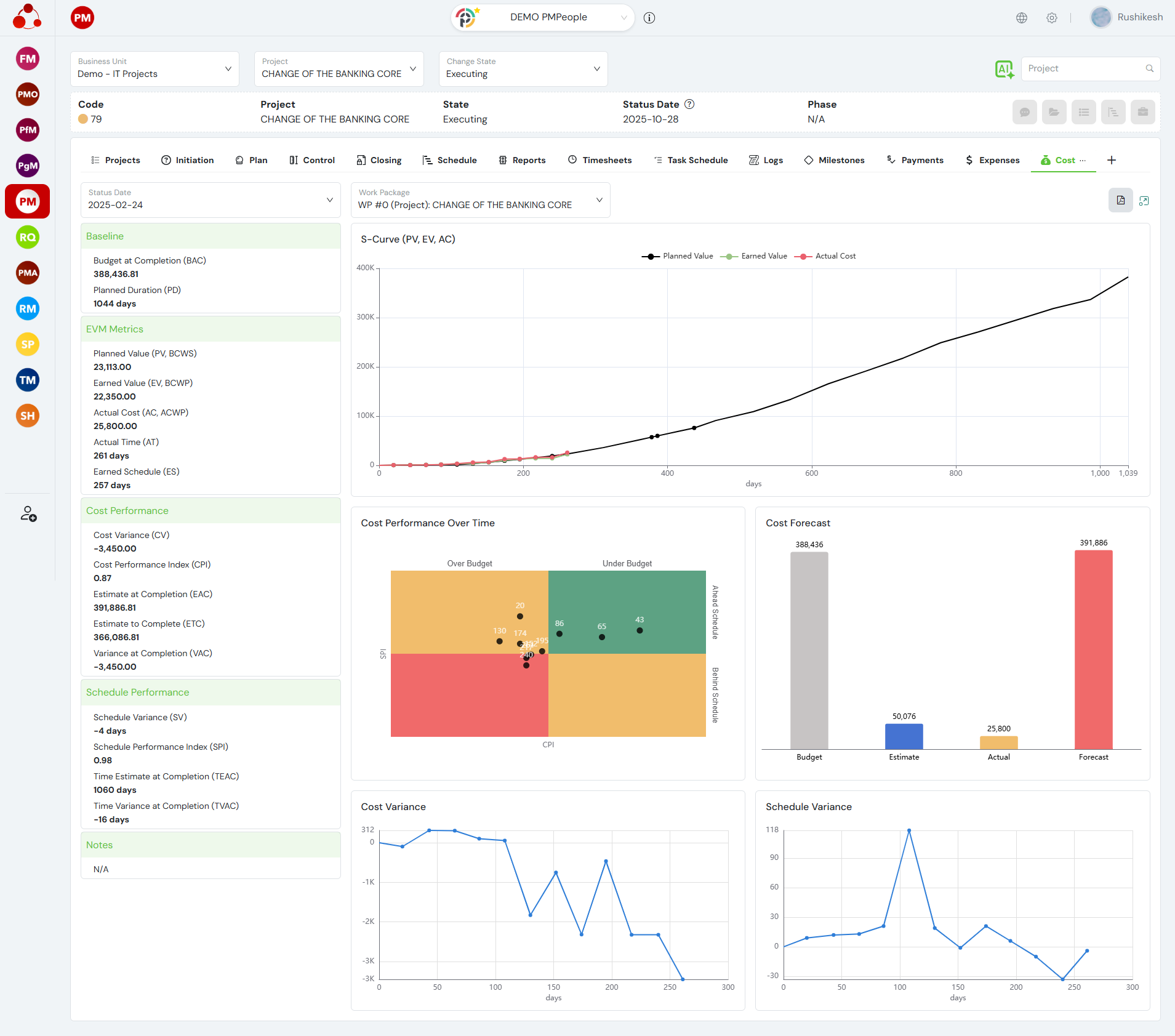
If needed, PM can plan hourly rate and planned hours for each Team Member at each release, start and finish dates, etc. PM can calculate the estimate cost per iteration—burn rate—in order to plan the estimate cost for each release, to produce the cost baseline or S-curve. PM can control project cost following the EVM standard:

Regarding project monitoring and controlling, at each review date, the PM can record the Global Status Report of the Project so that it can be consulted by other Stakeholders:

The PM can manage project costs from a financial accountant perspective. Funding accounts can be managed as positive or negative cash flows:

In each review date, PM can control actual costs vs. planned, also the planned vs. actual dates for incomes and expenses:

In each review date, PM can produce a finance forecast to communicate his best estimate at the end of the project:

PM can register and control risks, assumptions, and issues in the section LOGS:

PM can review the comments coming from the TMs—some of them anonymous—in the option Team Comments:

Agile Coaches can access with the role PMO Supportive to review the happiness index commented by the team members in a period of the project, which is extremely useful for retrospectives, in the option LOGS > Happiness Index:

If some lesson is learned regarding project management, the PM can register it in CLOSING > Lessons Learned Register:

In their day to day, DT members will mainly use low-tech tools or, if not co-located, task management tools like Asana, Jira, etc. PMPeople can save TMs a lot of time, though.
Team Members can know how they are assigned to each release:

TMs can know who their teammates are:

Any TM can update the Team Charter:

Any TM can communicate comments to the PM, anonymously if needed:

Any TM can comment his or herhappiness index, anonymously:

Last, but not least, if TMs need to report timesheets and expenses, typical waste, PMPeople allows them to do this very effectively via Web, or even better, using the mobile application.
Frequently Asked Questions
How does PMPeople support release and iteration planning in agile projects?
PMPeople allows PMs and Product Owners to model releases as work packages, plan iterations, assign team members, and link to tools like Jira or Asana for backlog management—enabling structured yet flexible agile planning.
Can team members provide anonymous feedback and track happiness index?
Yes. Team members can submit anonymous comments and rate their happiness index, which Agile Coaches can review in retrospectives to improve team well-being and performance.
How does PMPeople help with agile project monitoring and financial control?
PMPeople supports EVM-based cost tracking, financial forecasting, and real-time status reporting at each review point, helping PMs keep agile projects on budget and on time.